Luego de que el excandidato presidencial de la derecha Ricardo Anaya anunciara su regreso a la vida pública-política tras dos años de ausencia, en redes sociodigitales como Twitter se hizo tendencia la etiqueta “Anaya”, con un volumen mayor a los cien mil tweets.
Cabe recordar que el aspirante del Partido Acción Nacional publicó —en primera instancia— un video en su perfil de Youtube y hasta el corte de esta impresión se contabilizan 152 mil 973 reproducciones. Sin embargo, deshabilitó los datos de “me gusta” y “no me gusta”, además de los comentarios.
Por otro lado, el tweet de Anaya acompañado del hashtag #ProponerMásQueOponer fue comentado más de 12 mil veces, retuiteado 15 mil 500 ocasiones y likeado 37 mil 500 veces.

En México, el alcance potencial de la tendencia fue de 104.7 millones de cuentas, sin embargo, el engagement en torno a la conversación fue de 94 mil 700 y el número de conversaciones —interactivas— fue de 26 mil 200. De este ecosistema digital se realizó un «análisis de sentimiento» obteniendo 17% comentarios positivos y 83% comentarios negativos.
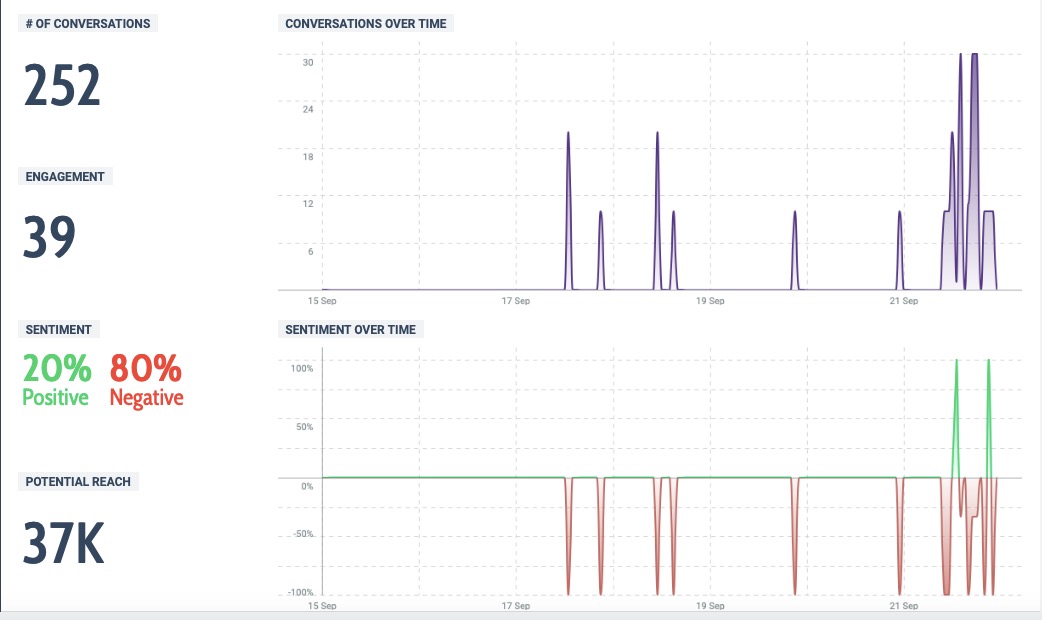
En Puebla, apenas el potencial de cuentas alcanzadas fue de 37 mil, el engagement de 39 y el número de conversaciones fue de 252. De igual modo, se realizó un análisis de sentimiento que alcanzó el 20% de comentarios en positivo y 80% en negativo.

El anuncio del regreso de Ricardo Anaya a la política se efectúo el pasado 21 de septiembre alrededor de las 11 de la mañana y hasta el término de ese mismo día solamente dos figuras panistas fijaron una postura —al menos en Twitter—, se trata del morenovallista Jorge Aguilar Chedraui y el CDM del PAN en Zacatlán, este último derivado del mismo mensaje del panista.

Carlos Miguel Ramos Linares
@cm_ramoslinares

